ユニークワンが「Instagram」分析ツール「ooowl」の提供開始、2週間無料で利用が可能
フォロワー数推移・エンゲージメント率・フォロワー属性・反応が良かった投稿など確認
2020/12/2 7:00 SNS | 便利ツール/サービス
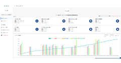
インターネット広告代理業・インターネットメディア事業のユニークワンは、「Instagram」の分析ツール「ooowl(オウル)」の提供を始めた、と11月25日発表した。運用で重要になるフォロワー数推移、エンゲージメント率、フォロワーの属性情報、反応が良かった投稿などが確認できる。新規登録から2週間は無料で利用が可能。

(1)サマリーで今の状況をすぐに把握(2)期間を指定して分析が可能(3)投稿ごとのインサイトをすぐに確認(4)レポートはPDFでダウンロードできる--が特長。(1)はインプレッションやエンゲージメント率など投稿に関する情報や、フォロワーについての情報がサマリーで分かる。(2)は各種の情報が指定期間で比較・分析できる。
(3)は、投稿ごとの日別のインプレッション数やリーチ数、エンゲージメント率などの詳細が把握でき、(4)で社内報告や情報共有でのレポイート作成の手間を省く。「スタンダード」と「プロフェッショナル」の2つのプランを用意した。スタンダードは月額1万円で3アカウントまで接続可能。プロフェッショナルは月3万円で10アカウント。2週間無料は試用版となり、1アカウント。有料版には自動移行しない。
ソーシャルもやってます!