ビルコムがクラウド型PR効果測定ツール「PR Analyzer」に「プロジェクト集計機能」搭載
さまざまなPR活動ごとにメディア掲載記事を表示・分析、成果分析やレポーティングが効率化
2021/8/24 7:00 アクセス解析/データ分析 | 広報/ネットPR
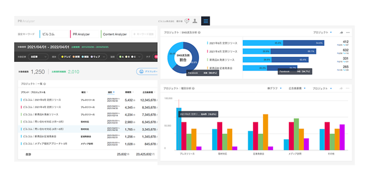
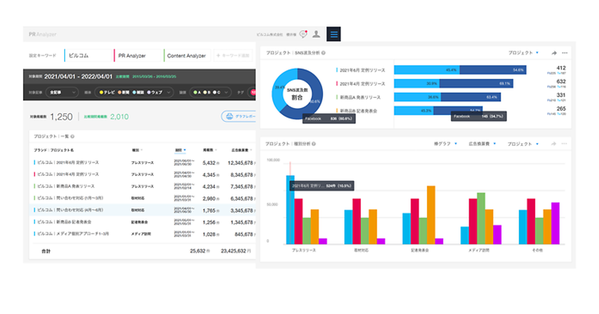
PRソリューション事業のビルコムは、同社のクラウド型PR効果測定ツール「PR Analyzer」に、さまざまなPR活動(プロジェクト)ごとにメディア掲載記事を表示・分析する「プロジェクト集計機能」を加えた、と8月23日発表した。活動ごとの成果分析やレポーティングが効率化する。PR Analyzerを導入している企業は、5プロジェクトまで追加課金なしで利用できる。
プロジェクト集計機能は、PR Analyzerがクリッピングした掲載記事をプレスリリース、発表会、取材対応など任意に設定したPRプロジェクトごとにまとめられる。収集キーワードを設定すると掲載記事が自動分類され、ダッシュボードでプロジェクトごとの掲載数、広告換算費、リーチ数、SNS波及数、媒体別比率、論調やタグ別の比率といった各指標が確認できる。

PR Analyzerには設定したカテゴリで掲載記事を自動的に分類する「タグ」機能があるが、新しい機能によってプロジェクトごとの成果も集計でき、高度なレポーティング・分析を実現する。PR Analyzerはテレビ、新聞、雑誌、ウェブ・SNSを網羅した広報業務向けSaaSで、各種指標での競合との比較も可能。PR活動の成果を定量化することで戦略的PRにつなげられる。
ソーシャルもやってます!