株式会社データワイズ
全国の自治体・警察・公益法人を対象に2025年9月30日(火)までの任意の1か月間、人流分析サービス「Datawise Area Marketer」国内居住者版+インバウンド版を無償提供
ドコモGPS統計データ* を活用したプロダクト開発を行う株式会社データワイズ(本社:東京都港区、代表取締役社長:今田 隆秀
https://www.datawise.co.jp/)は、全国の自治体(都道府県・市区町村)・警察・公益法人を対象に、2025年6月17日(火)~2025年9月30日(火)までの任意の1か月間、人流分析サービス「Datawise Area Marketer 国内居住者版」および「Datawise Area Marketer インバウンド版」を無償トライアル提供します。
★無料トライアルキャンペーン詳細はこちら→ https://www.datawise.co.jp/news/3096/
★無料トライアルキャンペーン申込はこちら→ https://www.datawise.co.jp/municipal-cp/
ドコモGPS統計データを活用した人流分析ツール Datawise Area Marketer は、2021年3月のリリース以来、おかげ様で多数の自治体・公益法人に、まちづくり・観光・交通量調査等様々な用途でご活用いただいております。(ぜひ弊社HPの採用企業様ご紹介ページ
https://www.datawise.co.jp/case をご覧ください。)
昨年5月にドコモより大幅なデータ追加を受け、地方におけるデータ精度が大きく向上、さらにその用途、お客様は広がっています。
今年は2025年6月17日(火)~9月30日(火)までの間の連続する1か月間、全国の自治体様(都道府県・市区町村)・警察様・公益法人様を対象に、人流分析ツール「Datawise Area Marketer 国内居住者版」に加えて、昨年8月にリリース致しました「Datawise Area Marketer インバウンド版」提供を実施します。
ぜひ、国内最大規模のGPS人流データを活用した人流分析をお試しください!
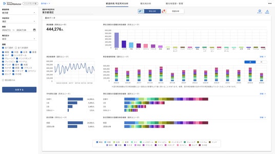
時間や場所ごとに、どの年代・性別の人が何人いるのかを分析し、様々なマーケティング戦略に活かせるツールです。 NTTドコモが提供するアプリケーションの利用者より、許諾を得た上で送信される携帯電話の位置情報と属性データの情報を統計分析します。

Datawise Area Marketer 国内居住者版(一部)
[Datawise Area Marketer 国内居住者版 2024年の主な変更点]
・ソースデータの大幅増強による来訪者数推定精度向上
・画面デザインの全面刷新
・併訪問分析に伴う前後訪問判定機能・同日訪問分析機能の実装
・ビルの階層ごとの来訪者数推定機能「階層判別」における階数追加
詳しくはこちら →
https://www.datawise.co.jp/
★無料トライアルキャンペーン詳細はこちら→ https://www.datawise.co.jp/news/3096/
★無料トライアルキャンペーン申込はこちら→ https://www.datawise.co.jp/municipal-cp/
訪日観光客の行動データを多角的に分析し、地域別、スポット別、国籍別の詳細な動向を把握できるツールです。観光事業や都市開発、商業施設等不動産事業など、多岐にわたる分野で活用可能な強力なツールです。

Datawise Area Marketer インバウンド版(一部)
[Datawise Area Marketer インバウンド版の主な特徴]
1.データの信頼性
信頼性の高いナビタイムジャパンのデータを使用しています。ナビタイムジャパンのデータは、膨大な数のユーザーの移動履歴を基にしており、その正確性と詳細性で業界トップクラスの評価を受けています。最新の技術で分析されるデータにより、お客様に信頼できる情報を提供します。
* データの収集方法…ナビタイムジャパンが提供する訪日外国人向け経路検索・多言語観光案内アプリ「Japan Travel byNAVITIME」から利用者の同意を得て取得したインバウンドGPSデータと属性アンケートのデータを活用しています。
2.使いやすいデザインと高い利便性
Datawise Area Marketerでご好評頂いている利用しやすいUIを踏襲しています。また、国内版と同様に常に最新のデータがWebブラウザ上で国内どこでも利用可能なSaaS型で提供しています。
3.ダッシュボード印刷機能やExcelでのデータ出力が可能
データを網羅的に見ることが可能なダッシュボードをそのまま印刷することが可能です。更に詳細を分析したい方へは、Excelでのデータ出力をご用意しております。
詳しくはこちら →
https://www.datawise.co.jp/inbound/
★無料トライアルキャンペーン詳細はこちら→ https://www.datawise.co.jp/news/3096/
★無料トライアルキャンペーン申込はこちら→ https://www.datawise.co.jp/municipal-cp/
- 対象期間:2025年6月17日(火)~2025年9月30日(火)の間で1か月
- 申込期限:2025年6月17日(火)~2025年8月29日(金)
- 対象業種:全国の自治体(都道府県・市区町村)・警察・公益法人
- 利用機能:Datawise Area Marketer 国内居住者版、及び Datawise Area Marketer インバウンド版が提供する全機能(ただし一部の機能を除く)
★無料トライアルキャンペーン詳細はこちら→ https://www.datawise.co.jp/news/3096/
★無料トライアルキャンペーン申込はこちら→ https://www.datawise.co.jp/municipal-cp/
データワイズは、アプリGPSデータをはじめとする各種データを活用するプロダクト開発企業です。都市開発における街づくり戦略、流通小売における新規出店戦略、地方自治体における観光行動調査、イベント開催時の交通量最適化等、様々な調査分析、戦略立案をサポートしています。
[会社概要]
社名 : 株式会社データワイズ
所在地 : 東京都港区虎ノ門1-23-1 虎ノ門ヒルズ森タワー21F
代表者 : 代表取締役社長 今田 隆秀
設立 : 2019年1月18日
URL :
https://www.datawise.co.jp/
* ドコモGPS統計データは、NTTドコモが提供するアプリケーションの利用者より、許諾を得た上で送信される携帯電話の位置情報を、NTTドコモが総体的かつ統計的に加工を行ったデータ。位置情報は最短5分毎に測位されるGPSデータ(緯度経度情報)であり、個人を特定する情報は含まない。
企業プレスリリース詳細へPR TIMESトップへ